巅峰国际
BOE(巅峰国际)-全球创新型物联网企业
返回
企业业务
个人业务
了解我们
投资者关系
加入我们
语言切换
South Korea
Japan
Singapore
USA
European
India
Brazil
Middle East
British
Indonesia
South Africa
China
商业赋能解决方案
智慧城市公共服务
智慧办公解决方案
智慧文博解决方案
城市光空间解决方案
智慧公寓解决方案
智慧能源
零碳综合能源服务解决方案
太阳能应用集成解决方案
智能运维解决方案
高效节能解决方案
智慧灯杆解决方案
电力交易管理解决方案
智慧能源管理系统方案
智慧零售
智慧零售解决方案
智慧医工
智慧医院解决方案
数智康养解决方案
青少年综合近视管理解决方案
智慧金融
智慧金融解决方案
工业互联网
智能工厂解决方案
园区物联解决方案
企业运营解决方案
智慧出行
轨道交通信息解决方案
机场信息管理方案
公交信息发布解决方案
器件与整机代工业务
显示器件
手机显示屏
平板显示屏
笔记本电脑显示屏
显示器面板
电视显示屏
VR/AR
车载显示
穿戴显示
电子白板显示屏
电子标牌显示屏
电子纸显示
医疗显示
拼接显示
家居显示
Mini/Micro LED
传感器件
医疗影像
生物检测
智慧视窗
指纹识别
工业传感
整机产品
电视
显示器
电子白板
广告机
超大显示终端
BOE Funbook
Funbook 小课屏
BOE移动健康
母乳分析仪
梦迹MagiSleep智能睡眠仪
血糖尿酸总胆固醇分析仪
臂式电子血压计
BOE智能颈椎按摩仪
BOE iMAX系列智慧终端
数字标牌
极致屏
BVW拼接屏
BOE智慧一体机
C100系列
E3系列
B3系列
企业业务
个人业务
了解我们
投资者关系
加入我们
语言切换
商业赋能解决方案
器件与整机代工业务
BOE Funbook
BOE移动健康
BOE iMAX系列智慧终端
BOE智慧一体机
South Korea
Japan
Singapore
USA
European
India
Brazil
Middle East
British
Indonesia
South Africa
China
首页
>
企业业务
>
商业赋能解决方案
>
智慧城市公共服务
>
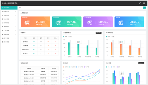
智慧能源管理系统方案
能源数据自定义分析
全面设备运行监控
移动智能无纸化巡检
高效运营持续改进
能源数据自定义分析
全面设备运行监控
移动智能无纸化巡检
高效运营持续改进
智能电表
智能水表
温度传感器
智能抄表仪
4G路由器
4G DTU
智能网关
Lora智能网关
数传终端
园区场景-巅峰国际集团
中国·北京
楼宇场景-BOE 核心能力大楼
中国·北京
楼宇场景-巅峰国际北京创新中心
中国·北京
工厂场景-巅峰国际B1
中国·北京
工厂场景-巅峰国际B4
中国·北京
工厂场景-巅峰国际B10
中国·福州
项目咨询
关于BOE
了解我们
品牌标识
价值与理念
全球布局
社会责任
企业荣誉
新闻中心
公司动态
展会活动
行业展会
创新日
创新平台
技术策源地开放课题
科技知乎
BOE创新
协同创新平台
显示技术精粹
投资者关系
信息
公司公告
财务信息
公司治理
投资者服务
加入我们
校园招聘
社会招聘
海外招聘
员工成长
员工福利
隐私条款
除名查询
Copyright©巅峰国际科技集团股份有限公司 版权所有
京ICP备12041691号
京公网安备11011502038231